Built for the Teams Who Make Cloud Spend Work
From execs to engineers, Cloud ex Machina gives every team the insights, ownership, and tools to be proactive on cloud cost saving, turning savings opportunities into delivered outcomes.

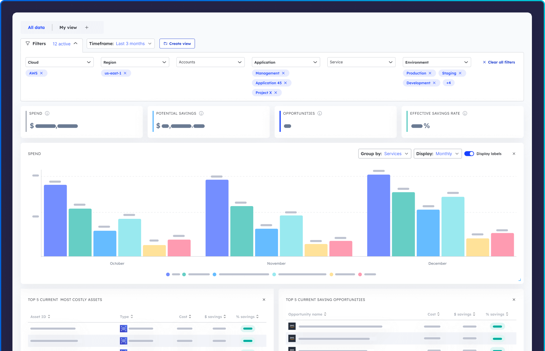
Engineering Leadership
It’s hard to tie cloud spend to business units, justify budgets, or prove that optimizations are working.
Cloud ex Machina gives engineering leaders visibility across teams, environments, and initiatives so they can track spend, measure savings, and validate technical investments with hard data.
What You’ll Love:
- Dashboards that break spend and savings down by team, app, and environment
- Visibility into all optimization projects: what’s proposed, in progress, or completed
- Proof of impact: actual savings tied to completed work
Platform & Infra Teams
You know inefficiencies exist, but surfacing them and driving action across teams is manual, time-consuming, and often thankless.
Cloud ex Machina doesn’t just flag waste, it scopes and routes it to the right owners, with actionable guidance and a system of record to track it through to resolution.
What You’ll Love:
- Deep opportunity analysis: context on what’s wrong, why it matters, and how to fix it
- Structured projects with ownership, timelines, and implementation details
- Dashboards to monitor active savings initiatives and policy enforcement outcomes
Product & Application Teams
Cloud cost feels abstract and disconnected from daily work, yet teams are expected to “own their spend” without real tools or guidance.
Cloud ex Machina translates vague cost issues into scoped engineering tasks with clear owners and real savings so product & app teams can take action without becoming FinOps experts.
What You’ll Love:
- Insights tied directly to owned services, with root causes and recommendations
- Clear project workflows: move from insight to action with full visibility
- A feedback loop to see how fixes affect cost and performance over time
FinOps & CloudOps Leads
You’re responsible for cloud efficiency but stuck chasing teams for action and explaining savings in slides instead of delivering them in code.
Cloud ex Machina bridges the gap between cost visibility and engineering execution. It routes savings opportunities to the teams who can act, tracks progress automatically, and ties every win back to real spend.
What You’ll Love:
- End-to-end workflow: from opportunity detection to tracked savings
- Ownership mapping: know which team should act and who’s on it
- Reporting that writes itself: dashboards with scoped opportunities, project statuses, and verified savings